Get Virtualizor

KVM

Requirements

  • Ubuntu 18.04 / 20.04 / 22.04 / 24.04 or AlmaLinux 8.x / 9.x / 10.x or Rocky 9.x / CentOS Stream 9.x 
  • Yum / apt-get
  • Storage to create the VPS disks
Note
1. In all cases please remember to disable SElinux.
2. KVM module does not support a 32-bit operating system. Please install a 64-bit OS if you want to install KVM.
3. KVM module requires VT enabled from the BIOS to be loaded.
4. We strongly recommend you make the bridge permanent. Guide - Making the bridge permanent
5. If you are using Ubuntu 18.04, please go through the following guide for making a KVM bridge: KVM Bridge on Ubuntu 18.04
6. If the server is from OVH then Install the original/stock kernel from the OVH panel by choosing its checkbox on the last step on the OVH panel while installing OS.

Partition Scheme

Create the following partitions on the Hardware Node:

Supported storage types

  • ( LVM | File | Thin LVM | ZFS | ZFS Thin | ZFS Compressed | ZFS Thin Compressed | Ceph Block Device )

Installation

Open a Shell Terminal (e.g. PuTTY) and SSH to your server. Run the following commands:

wget -N http://files.virtualizor.com/install.sh
chmod 0755 install.sh
./install.sh email=your@email.com kernel=kvm

Installation Parameters

Please give the email address correctly !

  • email - The Admin Email Address
  • kernel - In this case its KVM
  • noos - If you don't want to download the OS template for the VPS then add noos=true as a parameter
  • beta - If there is a newer version of Virtualizor available and you would like to test it then please add beta=true as a parameter
  • nested_virt - If you want to enable Nested Virtualization on your server then please add nested_virt=1 as a parameter. If you enable this, it will install a new kernel for enabling nested virtualization.
  • lvg (optional) - If you are going to use LVM for the VPS storage. The Volume Group that will be used for the VPS storage e.g. defaults to VG. It should have some OR ALL unallocated space to create LVMs for the VPS.
  • interface - You can specify the default interface that you want to set. If not provided it will be considered as eth0.
  • license - In case you are installing Virtualizor on internal network you will need to provide the VALID license key. To get internal license key you will need to open a support ticket.
  • mirror_url - Provide the mirror so that EMPs gets downloaded over that mirror.
    mirror lists ranges from s0.softaculous.com to s8.softaculous.com
     

The installation will begin immediately. It may seem that the installation has stopped, if your network speed is slow, but please let it continue. You will see something like this :

-----------------------------------------------
 Welcome to Softaculous Virtualizor Installer
-----------------------------------------------

1) Installing Libraries and Dependencies
2) Installing PHP, MySQL and Web Server
3) Downloading and Installing Virtualizor
                - Configuring Virtualizor
                - Fetching License
                - Setting up the CRON Job
                - Importing Database
                - Getting List of OS templates
                - Generating the SSL Certificates
4) Installing the Virtualization Kernel - kvm
                - You have not defined any storage ! Please add a Storage once you visit the Admin Panel.
        KVM Module has been installed 
-------------------------------------
 Installation Completed 
-------------------------------------
Congratulations, Virtualizor has been successfully installed
 
API KEY : havkrq0b8skwiaxgtpxh3rehxo9lhalu
API Password : j1zpjzzxzhbnuavxgu6nijbslan2wxj3 
 
You can login to the Virtualizor Admin Panel
using your ROOT details at the following URL :
https://━━.━━.━━.━━:4085/
OR
http://━━.━━.━━.━━:4084/
 
You will need to reboot this machine to load the correct kernel 


After the installation is completed you will be asked to reboot.

You will need to reboot this machine to load the correct kernel
Do you want to reboot now ? [y/N] ┃  
Note
You can then visit the Admin Panel to create the Storage and the Virtual Servers and also manage your server. A log file of the installation process will be created - /root/virtualizor.log

Login

To login to the Softaculous Virtualizor Admin Panel, visit the following URL


https://Your-Server-IP:4085/
http://Your-Server-IP:4084/


Login with the servers root details.

image

Admin Panel

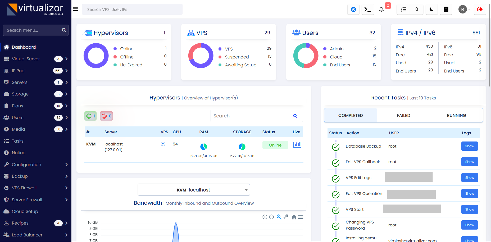
After you login, you will see the Admin Panel Dashboard :

image

Ports

After you login, you will see the Admin Panel Dashboard :
Virtualizor uses ports from 4081 - 4085. If there is any firewall restricting this, you will need to allow these ports.

For RHEL & CentOS < 7

iptables -I INPUT 1 -p tcp -m tcp --dport 4081:4085 -j ACCEPT

iptables -I INPUT 2 -p tcp -m tcp --dport 5900:6000 -j ACCEPT

For RHEL & CentOS 7+

firewall-cmd --zone=public --permanent --add-port=4081-4085/tcp

firewall-cmd --zone=public --permanent --add-port=5900-6000/tcp

firewall-cmd --reload
Note
If you are going to use Webuzo templates for VM creation, please allow ports 2002-2005

Create Storage

Before creating any VMs, its necessary to define your storage.
Navigate to Virtualizor Admin Panel -> Storage -> Add Storage

You will see the following wizard :

image

Fill in the details and define the storage.

Note
If you are using RAID setup on your server, please create the VG from RAID disks (e.g. /dev/md1) and not from the actual disks (e.g /dev/sda1). Please note that disk names can be different as per your setup, the above explanation is just an example.

Virtualizor Network in KVM

By default, eth0 will be assumed as the Network Interface. To tell the Virtualizor to use anything other than Network Interface, You need to set it here.
You can change these settings any time from the Virtualizor Admin Panel -> Configuration -> Slave Settings. The following is a screenshot of the available settings :

image

Virtualizor will create a viifbr0 bridge.
viifbr0 detects the IP, Netmask, and GATEWAY from :

root> /etc/sysconfig/network-scripts/ifcfg-INTERFACE_NAME

Hence if you change the above file, you will need to restart the Virtualizor network :

root> systemctl restart virtnetwork
Note
This will restart your Network Services.

Network Commands

Start Command :

root> systemctl start virtnetwork

Stop Command :

root> systemctl stop virtnetwork

Troubleshoot

Panel login Issue

If you are using Ubuntu 22.04 and above and facing Virtualizor login issue then follow this steps:

1. SSH to your server and execute the following command :

nano /etc/pam.d/common-password

2. Look for "password        [success=1 default=ignore]      pam_unix.so obscure yescrypt" line

3. Change the yescrypt in above line to sha512

4. Change the server password and try to login into Virtualizor again.

For AlmaLinux 10.x, you will need following changes to avoid panel logging issues :
1. SSH to your server and execute the following command :

nano /etc/pam.d/system-auth

2. Look for :
password    sufficient     pam_unix.so yescrypt shadow nullok use_authtok

3. Change the yescrypt in above line to sha512

4. Change the server password and try to login into Virtualizor again.

Unable to open Admin panel

Please check if your iptables firewall is running You can disable it with the following command if even after allowing ports, the panel is not working :

root> systemctl stop iptables

For CentOS 7 :

root> systemctl stop firewalld
Note
In all cases please remember to disable SElinux. The Virtualizor installer will try to disable it. For KVM make sure that VT is enabled from bios so VPS can be able to start.

Disk resize issue

For vps hostname/disk resize issues on Ubuntu 16.04 and above with sfdisk version 2.27.1 , follow these steps to downgrade sfdisk on the server.

mv /sbin/sfdisk /sbin/sfdisk_new

wget -O /sbin/sfdisk http://files.virtualizor.com/utility/sfdisk

chmod 755 /sbin/sfdisk

Centos 8 issues

If you are facing issues with VNC on CentOS 8 server (even it being the Master-only panel) then make sure python is installed on your server :

root> yum list installed |grep python*

If it's not present, then try to install it

root> yum install python2

And if you do not see anything for

root> /usr/bin/python

Then you can symlink it and then check for vnc

root> ln -s /usr/bin/python2 /usr/bin/python
    Was this page helpful?
    Newsletter Subscription
    Subscribing you to the mailing list